Your Genesys Blog Subscription has been confirmed!
Please add genesys@email.genesys.com to your safe sender list to ensure you receive the weekly blog notifications.
Subscribe to our free newsletter and get blog updates in your inbox
Don't Show This Again.
Customers don’t think in channels; they think in outcomes. Customers expect fast, convenient resolutions. Many start in messaging, bots, social, or email before ever picking up the phone. As digital volumes rise, traditional voice-centric metrics make it hard to see what’s happening or where to intervene.
But digital analytics closes that gap. It unifies signals across channels and translates them into actions your teams can take every day.
Today, the term “digital” in customer experience encompasses a range of channels, including web and in-app sessions; email; SMS, web/open messaging; social messaging (e.g., Facebook, Instagram, X); messaging apps, such as WhatsApp and Apple Messages for Business; virtual agents; and bots. It can also include work items behind the scenes that support these interactions.
For customers, these touchpoints should feel like one continuous, seamless conversation. But you can’t optimize digital experiences if data is siloed by channel — or if you’re applying metrics built primarily for voice to channels that behave differently.
It’s important to have a Contact Center as a Servicer (CCaaS) platform that structures and unifies interaction data around a consistent measurement framework that optimizes ROI across the business and within each channel. With trusted, connected data, teams can act in real time and with confidence. The Genesys Event Data Platform (EDP) centralizes and standardizes interaction events.
Customers don’t follow a script. They move between bots, messaging, email and voice based on what’s most convenient in the moment. For leaders, the question is simple: Is our digital strategy actually working?
Digital analytics helps you cut through the noise. It’s not about tracking more data; it’s about asking smarter questions and using consistent metrics to guide action.
Start with a baseline: How your channels are performing overall.
Digital volumes are rising for a reason — they’re typically more scalable, more cost-effective and easier to automate than traditional channels like voice. But growth alone isn’t success. What matters is whether those digital interactions resolve needs efficiently and deliver a strong experience.
Ask yourself:
These are your digital vital signs. They show whether customers are moving toward lower effort, more scalable options or getting stuck along the way.
If your core metrics look healthy, grow smartly.
Understand intent, such as what the customer is trying to accomplish and which channel handles that best. Authentication might be ideal for a virtual agent; complex billing disputes likely need a human.
By mapping intent complexity to the right channel, you can scale automation without sacrificing experience. This is analytics turning into strategy — guiding staffing, deflection and self-service investments that increase ROI, not just volume.
When KPIs raise flags, such as long wait times, unresolved threads or negative sentiment, analytics points to the cause.
Connect these signals to specific queues, agents or workflows. Then intervene before those metrics turn into customer churn.
Once you know what to measure, the next question is where to see it and how quickly you can act. That’s where Channel Insights will come in.
Channel Insights is expected to be available in the Analytics Workspace starting February 2026. Built for business leaders and analysts, Channel Insights is a multi-tab, pre-built dashboard that’s designed to answer the essential questions about your digital channels — right out of the box. No custom setup. No heavy configuration. Just a clear, actionable view of performance and opportunity.
This is about decisions:



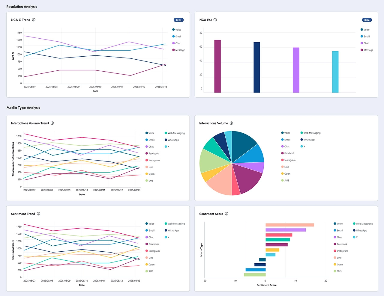
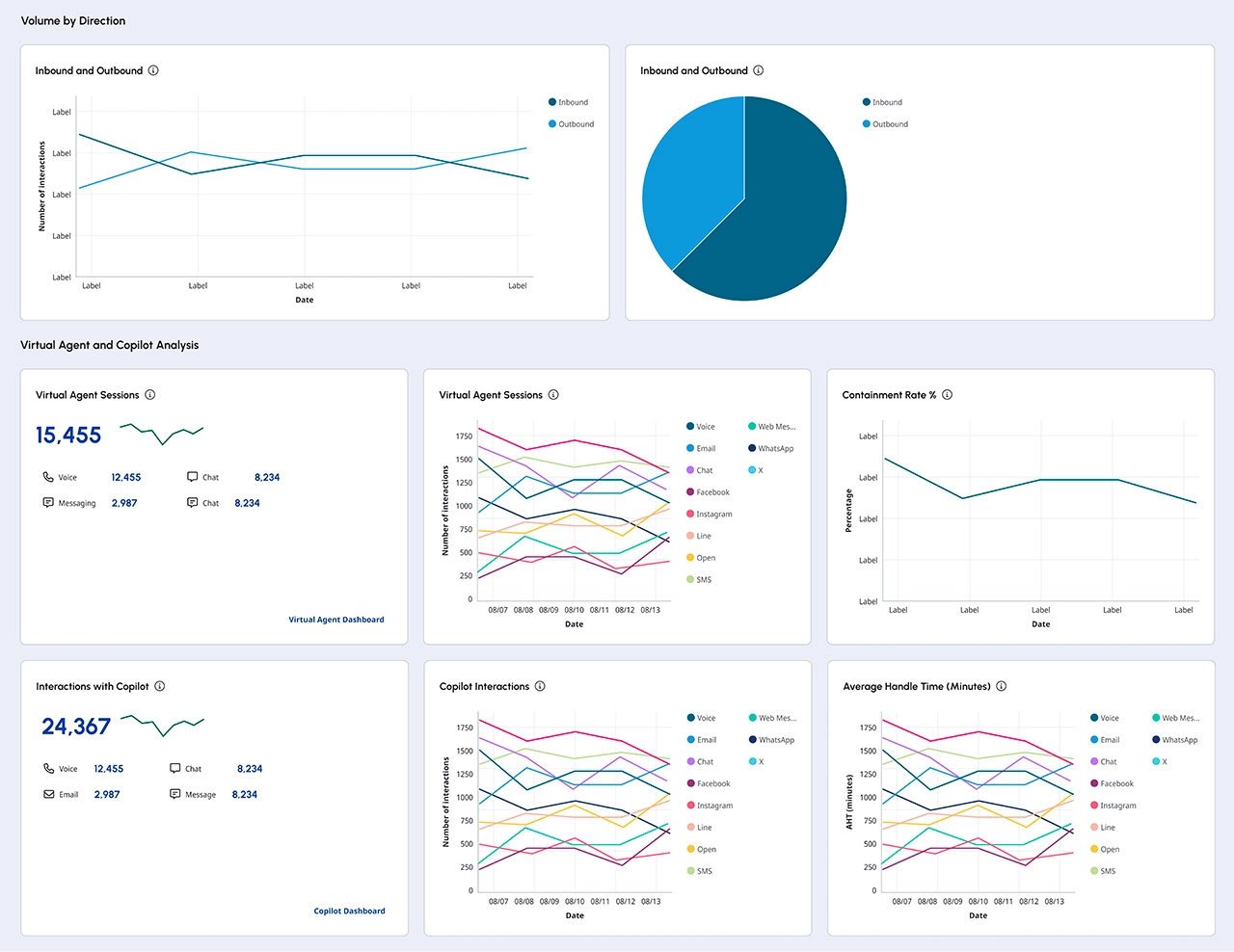
The Adoption tab will give you a pulse check on digital performance and channel health.
You’ll see:
Goal: Give leaders a single lens to evaluate adoption, diagnose friction and focus on what’s working.
The Intent and Performance tabs are expected to be released later in 2026. Here’s a look at what you can expect.
Intent: Will identify top and emerging intents by channel, plus signals that point to automation or knowledge improvements. Prioritize the opportunities with the biggest impact.
Performance: A cross-channel view of core KPIs to support data exploration and triage, including signals tied to channel efficiency (e.g., handle/wait time), sentiment trends/outliers, and comparisons that will highlight where root cause analysis is needed.
Dashboards provide the big picture. Value happens when teams can act on what they see — quickly, confidently and in-platform.
Channel Insights is the starting point. From there, Genesys Cloud Analytics gives you the tools to investigate, alert and optimize — on a standardized, connected data foundation.
When a KPI prompts a question, such as “Why did sentiment dip? Why the spike in volume?” move from summary to detail with Views:
It’s not just what happened; it’s why. And when you know why, you can coach, rebalance staffing or finetune routing.
Some issues can’t wait for the next review. Define multi-condition RealTime Alerts on performance and presence metrics (e.g., wait time, agent availability, SLA thresholds). Notify teams by email, SMS or in-app to fix issues before customers feel the impact.
Because the Genesys Cloud™ platform structures interaction data from the ground up, the same analytics that power your dashboards also fuel AI assistants and optimization tools:
Standardized data means you can infuse AI into everyday decisions — without starting from scratch.
Channel Insights will be available in the Analytics Workspace starting February 2026; no setup is required. It’s built to help teams act fast on adoption trends, performance signals and automation opportunities across digital channels. Let’s look at what you can do to get started with Channel Insights on Day One.
1. Explore benchmark digital share vs. voice over the last seven days to identify staffing shifts and deflection opportunities.
2. Set a wait time alert for high-traffic digital queues to prevent SLA slippage during peaks.
3. Flag emerging intents (as soon as available) and route them to bots or knowledge updates for faster resolution.
Every channel tells a story. Digital analytics helps you read it — and act. With a connected data foundation and the forthcoming Channel Insights dashboard, Genesys turns cross-channel complexity into clarity — and clarity into confident action.
Learn more about how Genesys Cloud Reporting and Analytics can help you gain visibility and insights into all interactions.
* Forward-looking statement disclaimer: Statements in this blog post that are not historical or current facts are forward-looking statements that involve risks and uncertainties. This content showcases our forward-looking plans and developments, and the items shared are for informational purposes only. This content does not constitute a commitment to deliver any material, code, offerings, or functionality, and you should not rely on them to make any decisions, including any licensing decisions. Genesys does not assume liability for any loss, damage, or inconvenience resulting from reliance on this content.
Subscribe to our free newsletter and get blog updates in your inbox.